Realizované projekty

Ukážky len niekoľkých konkrétnych realizácií. Okrem realizácií sa venujem aj analýze súčasného stavu a návrhom riešení pre rôzne typy domov a požiadaviek. Každý projekt je iný, preto sa vždy snažím navrhnúť riešenie šité na mieru konkrétnemu domu a požiadavkám majiteľa.

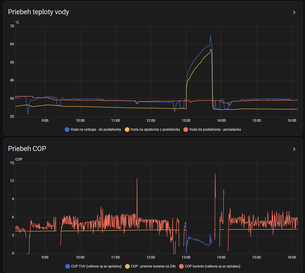
Smart novostavba

📍 Čierne

Komplexna realizácia smart domacnosti. Integrované kúrenie, osvetlenie, alarm, kamerový systém, multimédia a mnoho ďalšieho.

Hlavne realizovane veci

  • Tepelné čerpadlo Daikin
    • Lokálne komplexné riadenie a monitoring
    • Optimalizácia spotreby a merianie COP
    • Zákazník ušetril 200 € za originálny ovládač
  • Rekuperácia Komfovent
    • Lokálne riadenie cez modbus
    • Smart vetranie na základe vlhkosti a CO2
    • Zákazník ušetril 400 € za originálny ovládač
  • Alarm a kamerový systém
    • Pohybové senzory v každej miestnosti
    • Kamerový systém Reolink s inteligentným rozpoznávaním
    • Automatické zapínanie a vypínanie alarmu podľa prítomnosti
    • Alarm integruje pohybové senzory, dvere, okná a rozpoznávanie osôb na kamerách
  • Osvetlenie a žalúzie
    • Automatické ovládanie podľa dennej doby a prítomnosti
    • Scény a režimy pre rôzne situácie

Fotky z realizacie

Optimalizácia FVE a kúrenia

📍 Čadca

Existujúci domček s fotovoltaickými panelami, ktorý kúri elektrokotlom a v garáži parkuje elektromobil. Hlavným cieľom bolo optimalizovať využitie FVE a znížiť náklady na kúrenie. Detekcia nízkej a vysokej tarify za elektrinu (HDO) a inteligentné riadenie kúrenia a nabíjania elektromobilu podľa aktuálnej výroby z FVE a tarify elektriny.

Hlavne realizovane veci

  • FVE Huawei
    • Lokálne čítanie dát z FVE invertora
    • Riadenie elektrických zariadení a nabíjanie auta podľa aktuálnej výroby z FVE
  • Zónová regulácia kúrenia
    • Regulovanie teploty v každej miestnosti samostatne
    • Optimalizácia kúrenia podľa aktuálnej VT/NT tarify
    • Senzory okien - automatické vypínanie kúrenia pri otvorení okna
  • Elektrický bojler
    • Riadenie ohrevu primárne z FVE a optimalizácia podľa tarify
    • Z obyčajného bojlera sa stal inteligentný systém ohrevu vody - pridaný teplomer + riadenie spínaním zásuvky

Fotky z realizacie

Úplná 'kompletka'

📍 Doma

Vzorová inštalácia - integrácia úplne všetkého čo sa dá :) Okolo 150 zariadení, vyše 90 automatizácií. Okrem 'klasických' vecí ako kúrenie spomeniem napríklad kompletné monitorovanie spotreby elektriny a vody. Spotreba elektriny sa sleduje až po úroveň jednotlivých zariadení v dome. Senzory úniku vody a reakcia zatváranie prívodu vody. Automatické zamykanie dverí. Odomykanie na kód, kartu alebo odtlačok prsta.

Hlavne realizovane veci

  • Kúrenie, vetranie, osvetlenie, žalúzie
    • Klasické veci, ale všetko integrované do jedného systému
  • 3D vizualizácia domu
    • Miestnosť sa rozsvieti keď je v nej zapnuté svetlo
    • Vizualizácia pohybu v miestnostiach
    • Všetky ovládacie prvky po ruke
  • Prístupový systém
    • Automatické zamykanie dverí
    • Odomykanie na kód, kartu alebo odtlačok prsta
    • Rozpoznávanie tváre a ŠPZ
  • Domáce spotrebiče
    • Monitorovanie práčky, sušičky a umývačky
    • Integrácia robotického vysávača
    • Audio prehrávače - aj vo viacerých miestnostiach rovnaká hudba
  • Videozvonček
    • Keď niekto zazvoní, okamžite to môžete vidieť na nástennom tablete - nie je potrebný ďalší nástenný displej
    • Na tablete alebo na mobile môžete odpovedať a vidieť návštevu, aj keď ste mimo domu
  • Integrácia AI
    • Hlasový asistent v slovenčine
    • Kreatívne upozornenia na mobil
    • Popis situácie na kamerách

Fotky z realizacie

Smart garáž a zvonček

📍 Čierne

Nemusí to byť vždy len dom, smart môže byť aj garáž s minimom investícií. Ako by ste riadili hlúpy tlačidlový ohrievač na diaľku? Pripevnili sme na neho servo motorček :) Pomocou pohybu servo motora spíname ohrievač a spätná väzba či sa kúri alebo nie je detegovaná pomocou zmeny teploty v garáži za určitý čas.

Hlavne realizovane veci

  • Prietokomer
    • Presné meranie spotreby vody
    • Upozornenie na nezvyčajnú spotrebu - ak voda tečie viac ako X minút vkuse
  • Ohrievač s diaľkovým ovládaním
    • Pomocou servo motora sme premenili hlúpy tlačidlový ohrievač na smart
    • Detekcia či kúri alebo nie pomocou zmeny teploty v garáži za určitý čas od prepnutia servo motora
    • Ušetrené peniaze za kúpu ohrievača s WiFi pripojením.
  • Zmena zvončeka na videozvonček
    • Zvonček je obyčajné lacné tlačidlo - deteguje sa stlačenie
    • Po stlačení sa spustí kamera a upozorní vás na mobil, že niekto zvoní
    • V upozornení je rovno fotka z kamery aj s AI popisom situácie - napríklad 'vidím muža s batožinou' alebo 'vidím ženu s deťmi'
    • Galéria fotiek z kamery keď niekto zvonil
  • Vstupná a garážová brána
    • Ovládanie brán - aj z displeja auta prostredníctvom Android Auto
    • Monitorovanie stavu brán - otvorená, zatvorená
    • Upozornenia ak sa brána nechá otvorená dlhšiu dobu
  • Monitorovanie teploty a vlhkosti v garáži
    • Teplota a vlhkosť v garáži
    • Vonkajšia teplota

Fotky z realizacie

Existujúci dom s viacerými nezávislými systémami

📍 Čierne

Hlavnou úlohou bolo "dať dokopy" existujúce technológie v dome do jedného systému. K tomu pridať základné ovládanie svetiel, detekciu úniku vody a integrácia smart reporoduktora.

Hlavne realizovane veci

  • Videvrátnik HikVision
    • Inetgrácia a sfunkčnenie videovrátnika
    • Ovládanie brány a bráničky, možnosť odpovedať návšteve cez mobil
  • Záplavové senzory
    • Detekcia úniku vody a reakcia sirénou v mobile, blikanie svetiel a do budúcnosti aj zatváranie prívodu vody
  • Vstupná a garážová brána
    • Ovládanie brán - aj z displeja auta prostredníctvom Android Auto
    • Monitorovanie stavu brán - otvorená, zatvorená
  • Integrácia existujúceho zónového kúrenia
    • Integrácia systému Salus do jedného systému
  • Ovládanie svetiel a žalúzií
    • Ovládanie osvetlenia a žalúzií aj na diaľku
    • Majiteľ ušetril na smart motoroch od žalúzií - namiesto toho použil klasické motory a tie sme integrovali do systému
  • Smart reproduktor
    • Prehrávanie upozornení a notifikácií z domu
    • Prehrávanie rádií, spotify, podcastov a podobne

Fotky z realizacie

Separator